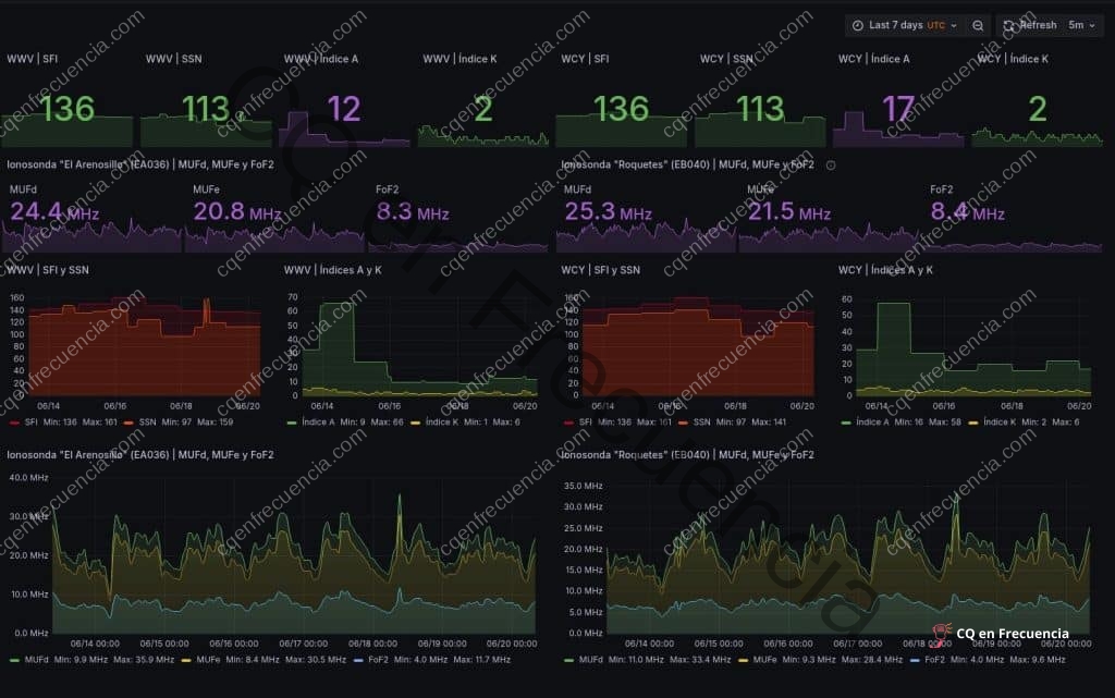
– Con un Índice K de 3, las condiciones en HF son regulares pero aún se pueden usar varias bandas de manera efectiva. – El alto SFI de 183 favorece la propagación en HF, junto con un índice A bajo que sugiere poca perturbación geomagnética. – Las sondas ionosféricas muestran diferencias significativas, con valores altos en la primera columna indicando excelentes condiciones para la propagación en HF.